發布時間:2021-10-13 09:44:05人氣:次
臭氧系統組成及系統流程
1臭氧系統組成
臭氧系統主要由臭氧發生器、氣源系統、控制系統組成。臭氧發生器包括臭氧發生裝置
(臭氧放電室)和臭氧電源裝置兩大部分;氣源系統包括空氣壓縮機、冷凍式干燥機、吸附 式干燥機或制氧機、空氣過濾器等;臭氧濃度檢測裝置等外圍設備可根據需方需要配備。
2系統流程
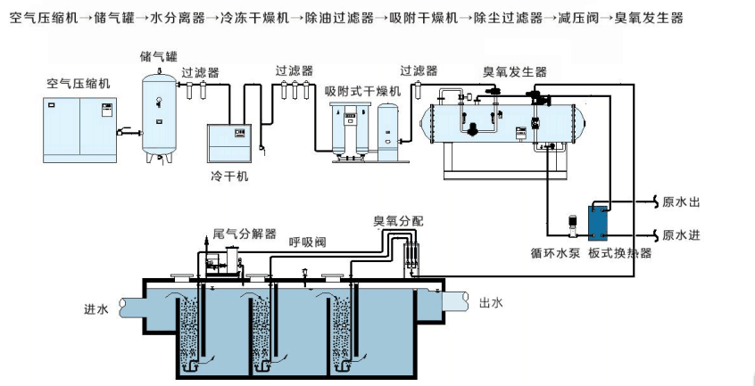
空氣源/富氧源臭氧發生器系統組成示意圖如下:
空氣處理系統由空壓機、冷凍式干燥機、吸附式干燥機或制氧機、油水分離器、空氣過
濾器組成,為臭氧發生器提供合格的氣源。空氣壓縮機采用螺桿式空壓機,出氣效率高,噪音小,運行費用低。儲氣罐用于把空氣壓縮機提供的壓縮空氣預先儲存緩沖,并使其給出的壓縮空氣壓力恒定,氣流量恒定,保證下游凈化設備的使用條件。冷凍式干燥機是將飽和狀
況下的壓縮空氣降溫冷凝除水,正常工作條件下可去除壓縮空氣中約80%的水分,除水量大,
能耗低,屬于淺度除水,必須有吸干及配合才能滿足臭氧放電要求。吸附式干燥機是應用變壓吸附原理和無熱再生方法對壓縮空氣進行干燥的一種除濕凈化裝置,屬于深度除水,氣源
可達到大氣露點-50℃左右。過濾器包括主管道過濾、除油過濾、除塵過濾等,保證進入吸附
式干燥機的氣源含油量小于0.01mg/m3,保證進入臭氧發生器的氣源粉塵顆粒度小于1μm
乃至0.01μm。
合格的原料氣源由減壓閥減壓,由露點儀在線監測進氣露點后經閥門,壓力表、溫度表
現場顯示進氣壓力、溫度后進入臭氧放電室。在臭氧放電室內的中頻高壓電場內,部分氧氣變成臭氧,產品氣體為臭氧化氣體,經壓力、溫度、流量監測后,入接觸池或氧化塔。接觸
池(或氧化塔)內部布有微孔曝氣盤,臭氧氣體通過微孔曝氣盤投加到水體中。
控制系統采用PLC與工業控制級計算機相連接,臭氧發生器采用國際先進的中頻放電技術,內部設有CPU核心控制,設計了軟啟動及軟卸載功能,并可平滑線性調節臭氧發生器
的投加功率,以達到10%-100%調節臭氧產量,最大限度降低需方的運行成本。
臭氧制備間內安裝有臭氧泄漏報警儀,當制備間內環境中臭氧泄露超標時,系統根據檢測信號來決定輸出報警、啟動排氣風扇或停機。
尾氣破壞器采用加熱催化的方式將臭氧分解,整個尾氣破壞器的控制由尾氣破壞箱控制。分解后的氣體臭氧濃度小于0.16mg/m3,可直接排放到大氣中。
臭氧系統公用工程條件
1氣源條件
臭氧發生器進氣口處,氣源滿足下列要求:
1 原料 空氣
2 需氣量 m3/h (以技術參數為準)
3 露點(1個標準大氣壓下) ≤-50℃
4 供氣壓力 2~5bar-g,波動±5%
5 供氣溫度 環境溫度
6 空氣中顆粒尺寸 ≤0.1μm,無金屬成分
7 含油量 <1ppm
6.2電源條件
臭氧發生器使用380V/3ph/50Hz三相五線制電源,允許電壓波動范圍±5%,達不到要求需要增加穩壓裝置。盡量避免與大功率及頻繁啟動的用電設備共用一路電源。
6.3接地條件
由于臭氧發生器為高壓放電設備,根據 GB 50169-2006《電氣裝置安裝工程接地裝置施
工及驗收規范》和GB 14050-2008《系統接地的形式及安全技術要求》標準的規定,臭氧發 生器的金屬底座和外殼應安全可靠接地,以保證設備和人身安全。
因此,需方應在臭氧制備間內預埋接地裝置,并接地扁鐵引至臭氧發生器接線端子處。
6.4通訊條件
如需遠程通訊,雙方須先行約定通訊協議,供方預留PLC系統與需方控制系統通訊所需的接口,需方提供電纜及通訊接頭。
6.5冷卻水條件
臭氧發生器產生的熱量需要釋放出來,臭氧發生器冷卻系統通過流過放電管外壁的冷卻
水來實現。任何不銹鋼均對氯離子腐蝕相當敏感,特別是氯離子濃度高時需要相當重視:腐
蝕的能力受水溫和PH值的影響,水溫越高PH越低腐蝕越快。
需方提供合格冷卻水源至板換水口,滿足:渾濁度≤1度(NTU),壓力≥0.2Mpa,溫度 ≤28℃,;
6.6臭氧間環境要求及安裝前注意事項
(1)臭氧發生器及配套設備出廠時是完整設備,未經我公司許可任何人、單位不得隨意
拆卸設備配件、儀表閥門及管路等附件。必須保持設備的完整性。供方調試人員發現安裝施
工方存在以上現象時,要求安裝施工方無條件復原設備,否則不予進行設備調試。
(2)設備間應遠離塵源、腐蝕性物質源;遠離高溫、潮濕環境;遠離振動源;房間通風
采光良好。房間高度應滿足設備安裝維修需要。房間溫度 5-30℃左右,濕度<85%,避免機房內的溫度過高是設備正常運行的可靠保障。設備間內禁止使用爆炸性物質、易燃氣體、腐
蝕性氣體及有機溶劑。
(3)地面堅固、平整,不易起灰塵。四壁應抹平,頂部應堅固,不得漏雨、落灰。地面最好有排水溝或排水地漏。
(4)設備就位時應按照平面布置圖位置擺放、找平找正。要求橫向水平度不大于1mm/m,
縱向水平度不大于1mm/m。水平度用水平尺找正。設備找水平可使用金屬墊片調整。
(5)設備包裝在就位安裝時暫不拆除。除包裝底座、設備接口處包裝外,其余部分包裝
應待安裝結束開始調試前拆除。避免就位安裝時損傷設備外表面。
臭氧系統設備說明
臭氧發生器主要由臭氧發生裝置(臭氧放電室)和臭氧電源裝置兩大部分組成,采用阻 擋放電原理,大型臭氧發生器的臭氧驅動柜和臭氧放電室及其他附件采用分體式結構。![]()
7.1 臭氧放電室
臭氧放電室采用玻璃介電管蜂窩結構,由放電室筒體、放電體、高壓保險等部件組成。
放電體:臭氧放電室采用高硼硅玻璃介電體,臭氧濃度高,能最大程度的發揮電源系統
和冷卻系統的效能,是大產量高濃度臭氧發生器的關鍵,適用頻率400-3000Hz,電壓3-9kV


圖-放電體結構 圖-放電室結構
7.2臭氧電源柜
臭氧電源裝置包括電源變壓器、電抗器、高壓變壓器、變頻電路、控制電路等,采用可
控硅中頻電源,由可控硅全控整流橋電路、中頻逆變、控制電路、高壓變壓器等幾部分組成。
臭氧電源是中頻臭氧發生器核心技術,具有較強的帶負載能力,包括變頻和升壓兩大工 藝,耗電少、壽命長。電源控制核心為高可靠CPU,設置自動軟啟動功能,并設置多重保護裝置保證整機的可靠性和穩定性,產量和濃度還可根據實際需要實現平滑調節。
7.3其他附件
其他附件包括必要的檢測及調節裝置,包括空氣流量計、空氣減壓閥、壓力表、溫度表 調節閥門等。
7.4氣源系統
臭氧發生器的氣源及處理系統包括空氣壓縮機、儲氣罐、冷凍式干燥機、吸附式干燥機
或制氧機、精密過濾器等組成。其中空氣源系統采用吸附式干燥機,富氧源系統采用制氧機。
壓縮空氣必須進行包括除油、除水、除塵、換熱等處理工藝,才能滿足輝光放電形成臭氧的
要求。
7.5冷卻裝置
冷卻裝置的作用是使進入放電室的冷卻水和放電氣源保持在相對恒定的溫度范圍內。
冷卻水可使用循環冷卻水,如利用外管網壓力實現循環,無需外加水泵提供循環動力

我司大量公斤級研發臭氧機,機器穩定,技術成熟,已廣泛應用于各行各業,歡迎各位企業來電合作:13427537072陳美云
佳環服務原則